Nowe wyzwania w automatyzacji farmacji
Dynamiczny rozwój sektora farmaceutycznego wymaga od producentów urządzeń nie tylko najwyższej jakości, lecz także ścisłego przestrzegania przepisów i skracania czasu wprowadzenia produktów na rynek.
Założony w 1989 roku ZMR od wielu lat specjalizuje się w projektowaniu i modernizacji maszyn dla przemysłu farmaceutycznego. Wszystkie realizacje firmy spełniają wymagania Dobrej Praktyki Wytwarzania (cGMP) oraz aktualne normy bezpieczeństwa. Aby sprostać oczekiwaniom klientów i regulacjom branżowym, przedsiębiorstwo wybrało platformę zenon jako podstawowy system sterowania.

Efektywność dzięki integracji
Przy projektowaniu maszyn ZMR współpracują ze sobą wszystkie działy przedsiębiorstwa – od konstrukcyjnego i ślusarskiego, przez spawalnię, obróbkę skrawaniem i montaż, aż po automatyzację, dokumentację i walidację. Taka organizacja pracy pozwala zachować spójność i pełną kontrolę nad jakością każdego etapu realizacji.
W procesie walidacji maszyn istotną rolę odgrywa możliwość generowania raportów w formatach PDF i XLS, które ułatwiają odbiór urządzeń przez klientów i zapewniają przejrzystość dokumentacji.
Celem projektów realizowanych przez ZMR jest jak najpełniejsza integracja systemów HMI/SCADA z maszynami produkcyjnymi. Wdrożone rozwiązania wspomagają monitorowanie i zarządzanie procesami, a jednocześnie zapewniają zgodność z regulacjami obowiązującymi w branży farmaceutycznej. System zenon umożliwia elastyczną konfigurację, łatwą rozbudowę i integrację z istniejącymi procesami. Operatorzy doceniają jego intuicyjną obsługę, a przedsiębiorstwo – długofalową efektywność inwestycji.
Modułowość zenon Software Platform
Produkcja farmaceutyczna charakteryzuje się wysokim stopniem złożoności i ciągłymi zmianami technologicznymi. Dlatego szczególnie istotna jest możliwość elastycznego dostosowywania systemów sterowania do specyfiki danej linii technologicznej.
Platforma zenon, dzięki szerokiemu wyborowi wbudowanych modułów, pozwala inżynierom ZMR konfigurować rozwiązania zgodnie z indywidualnymi potrzebami klientów.
Jak zauważa inżynier ds. uruchomień w ZMR:
- Oprogramowanie zenon wyróżnia się szeroką gamą modułów, które są łatwe do skonfigurowania i mogą być efektywnie wykorzystane w zaawansowanych maszynach farmaceutycznych. Ta konfigurowalność, w połączeniu z intuicyjnym interfejsem oraz stabilnością systemu, znacząco przyczynia się do optymalizacji projektów. Szczególnie wartościowe są moduły związane z zarządzaniem recepturami i raportowaniem, które umożliwiły nam szybkie dostosowanie się do wymagań specyficznych dla branży, bez konieczności budowy systemu od podstaw.

Wśród najczęściej wykorzystywanych narzędzi znajduje się Recipe Group Manager, który pozwala na wersjonowanie i statusowanie receptur, import danych z zewnętrznych źródeł oraz ich powiązanie z modułem User Administration. Możliwość tworzenia receptur na podstawie istniejących szablonów skraca czas przygotowania i ułatwia walidację procesów.

User Administration umożliwia dokładne zarządzanie uprawnieniami użytkowników oraz integrację z systemem domenowym zakładu. Funkcje uwierzytelniania dwustopniowego i podpisu cyfrowego zwiększają poziom bezpieczeństwa aplikacji.
Z kolei CEL (Chronological Event List), czyli Audit Trail, oferuje rozbudowane możliwości konfiguracji i czytelny sposób prezentacji danych, co ułatwia śledzenie zmian i audytowanie systemu.
W maszynach ZMR stosowane są także:
- zenon Logic – wbudowany Soft PLC zgodny z normą IEC 61131-3, wykorzystywany do pomocniczych obliczeń, np. w procesie tabletkowania, odciążający sterownik PLC i zwiększający bezpieczeństwo pracy,
- Report Viewer – moduł raportujący przebieg produkcji i umożliwiający eksport danych do plików PDF i XLS,
- zenon Historian 360 – rozwiązanie do archiwizacji danych procesowych i analizy zleceń produkcyjnych (LOT Archive).
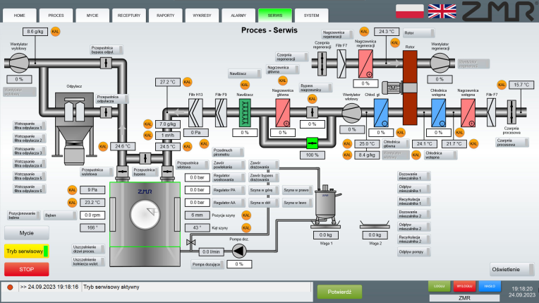
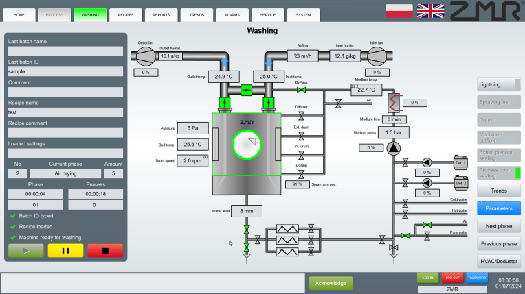
Zaawansowany technologicznie system SCADA
System oparty na oprogramowaniu zenon znajduje zastosowanie w szerokiej gamie urządzeń, w których procesy produkcji i automatycznego czyszczenia realizowane są według zdefiniowanych kroków. Należą do nich między innymi powlekarki i drażownice, granulatoro-mieszalniki, suszarnie fluidalne, owiewowe i rotacyjne, tabletkarki, blistrownice, automaty dozująco-zamykające i nasypujące, a także maszyny pomocnicze, takie jak przecieraki, mieszalniki roztworów czy kompaktory.
W tego typu aplikacjach klienci wymagają rozbudowanego systemu recepturowania, raportowania, zarządzania użytkownikami oraz audytowania zdarzeń. zenon Software Platform dzięki rozbudowanej bibliotece driverów komunikacyjnych ułatwia wymianę danych między systemem SCADA a sterownikami PLC. W urządzeniach ZMR stosowany jest m.in. driver S7TIA, który pozwala na bezpośredni import zmiennych ze sterownika, bez konieczności ich ręcznego dodawania. Rozwiązanie to zwiększa komfort i bezpieczeństwo pracy inżynierów automatyki.

Stabilny system zgodny z wymaganiami branży
Wdrożenie platformy zenon przyniosło zakładom farmaceutycznym nie tylko oczekiwane rezultaty, ale również dodatkowe korzyści, szczególnie widoczne w działach IT i utrzymania ruchu. Prosta instalacja, łatwe uruchamianie, aktualizacje oraz tworzenie kopii zapasowych znacząco usprawniły zarządzanie aplikacjami i skróciły czas potrzebny na modernizację systemów. Łatwość backupowania gwarantuje bezpieczeństwo i integralność danych, które w przemyśle farmaceutycznym mają kluczowe znaczenie.
Zastosowanie platformy zenon w urządzeniach ZMR pozwoliło zwiększyć efektywność produkcji, a bezpośrednia współpraca z oddziałem COPA-DATA Polska zapewnia użytkownikom szybkie wsparcie techniczne w języku polskim.
Podsumowanie
Jak podkreśla Dariusz Reikowski, CEO Zakładu Mechaniczno-Remontowego:
- Dzięki platformie zenon mogliśmy zaprojektować interfejs, który jest przyjazny dla użytkownika, a jednocześnie spełnia wszystkie normy i wymagania klientów.
Wdrażanie modularnych i zgodnych z regulacjami systemów, takich jak zenon Software Platform, umożliwia zakładom farmaceutycznym zwiększenie efektywności, bezpieczeństwa i przejrzystości procesów technologicznych.
Źródło: COPA-DATA